ငွေကြေးဖောင်းပွမှုBBC Burmese က ဘဏ်တိုးနှုန်းတွေအကြောင်းဖတ်မိပီးတော့ ငွေကြေးဖောင်းပွမှုအကြောင်း စဥ်းစားဖြစ်ပီးတော့ knowledge sharing အနေဖြင့်…Oct 9Oct 9
စေတနာ မေတ္တာ၂၀၂၄ မှာ အသက် ၃၀ ပြည့်တာအမှတ်တရစာလေးတခုခုရေးမယ်ဆိုပီးအဲ့နေ့မှာရေးလိုက်ပြန်ဖျက်လိုက်နဲ့ ဘာမှဆက်မရေးဖြစ်လိုက်ဘူး။ ဒီနေ့တော့ ၂၀၂၄…Dec 31, 2024Dec 31, 2024
Penang ခရီးသွားအမှတ်တရစင်ကာပူမှာနေတာအတိုင်းအတာတခုထိကြာပီ၊ မလေးရှားတခေါက်မှမရောက်ဖူးဘူး။ အဓိကက visa လုပ်ရတာဘာညာနှင့်ဆိုတော့မလုပ်ဖြစ်မသွားဖြစ်ဘူး။…Dec 29, 2024Dec 29, 2024
QuickReach: Building a Chrome Extension with Header ModificationsThis article is originally published on my website. You can read there for free if you are not Medium member.Oct 4, 2024Oct 4, 2024
GPTPromptI created this chrome extension called GPTPromt. You can take a check on Chrome Web Store. You can create your own custom prompts and would…Sep 19, 2024Sep 19, 2024
Crypto Trading အတွေ့အကြုံများကျနော် Crypto Trading ကိုစပီး explore လုပ်တာလပိုင်းဘဲရှိပါသေးတယ်။ ဒီလပိုင်းအတွင်းမှာဘဲ ကျနော်ကြုံရတဲ့အတွေ့အကြုံတွေကို…Oct 7, 2021Oct 7, 2021
Crypto Mining စမ်းကြည့်မိသလောက်ဒီနှစ်အစောပိုင်းမှာ Crypto ကိုစပီးတော့ စိတ်ဝင်စားလာတယ်။ YouTube မှာ crypto ဘယ်လိုအလုပ်လုပ်လဲ။ Crypto trading…Aug 9, 2021Aug 9, 2021
Preparing Laravel Websockets for Production TrafficThere are quite a lot of blogs and screencasts about “How to set up Laravel Websockets”. Those work great. But, when I try to use the…Jun 20, 2021Jun 20, 2021
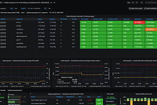
Setup server monitoring with Prometheus Node Exporter and Grafana on EC2Originally posted —Jun 20, 2021A response icon1Jun 20, 2021A response icon1